
Projektowanie układów automatyki przemysłowej
AMK Kraków S.A. dostarcza kompletne systemy sterowania dla obiektów przemysłowych i procesów technologicznych, a także modernizacji istniejących systemów.
Projektowanie układów automatyki przemysłowej dostarczane przez AMK Kraków S.A. systemy bazują na sprzęcie renomowanych producentów i wykorzystują najnowocześniejsze rozwiązania techniczne. Celem działania realizowanych przez firmę systemów jest zawsze obniżenie kosztów eksploatacji oraz bezpieczeństwo i komfort użytkownika instalacji.
Oferta obejmuje:
- sterowanie od pojedynczych urządzeń aż po rozległe systemy
- dostawę sterowników i stacji operatorskich
- dobór, dostawy i rozruch aparatury kontrolno – pomiarowej
- wykonanie projektów elektrycznych
- oprogramowanie aplikacyjne
- dostawy systemów pomiarowych
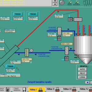
- wizualizację procesów technologicznych
- systemy akwizycji danych
- oprogramowanie sterowników;
- automatykę budynków (BMS)
Zobacz również pozostałą ofertę